Перейти к основному содержанию
Перейти к основному содержанию

Мониторинг метрик Redis с помощью ClickStack

TL;DR

В этом руководстве показано, как отслеживать метрики производительности Redis с помощью ClickStack, настроив Redis receiver в OTel collector. Вы узнаете, как:

  • Настроить OTel collector для сбора метрик Redis
  • Развернуть ClickStack с вашей собственной конфигурацией
  • Использовать готовый дашборд для визуализации производительности Redis (команды/с, использование памяти, подключенные клиенты, эффективность кэша)

Демо-набор данных с примерами метрик доступен, если вы хотите протестировать интеграцию перед настройкой вашего боевого Redis.

Требуемое время: 5–10 минут

Интеграция с существующим Redis

В этом разделе описывается, как настроить вашу существующую установку Redis для отправки метрик в ClickStack путём настройки ClickStack OTel collector с приёмником Redis.

Если вы хотите протестировать интеграцию метрик Redis, прежде чем настраивать собственную инфраструктуру, вы можете использовать наш предварительно настроенный демонстрационный набор данных в следующем разделе.

Предварительные требования
  • Запущенный экземпляр ClickStack
  • Установка Redis версии 3.0 или новее
  • Сетевой доступ от ClickStack к Redis (порт по умолчанию 6379)
  • Пароль Redis, если включена аутентификация

Проверка подключения к Redis

Сначала проверьте, что вы можете подключиться к Redis и что команда INFO работает:

# Проверка подключения
redis-cli ping
# Ожидаемый вывод: PONG

# Проверка команды INFO (используется сборщиком метрик)
redis-cli INFO server
# Должна вывести информацию о сервере Redis

Если для Redis требуется аутентификация:

redis-cli -a <your-password> ping

Общие конечные точки Redis:

  • Локальный экземпляр: localhost:6379
  • Docker: используйте имя контейнера или имя службы (например, Redis:6379)
  • Удалённый сервер: <redis-host>:6379

Создайте пользовательскую конфигурацию OTel collector

ClickStack позволяет расширить базовую конфигурацию коллектора OpenTelemetry путём монтирования пользовательского конфигурационного файла и установки переменной окружения. Пользовательская конфигурация объединяется с базовой конфигурацией, управляемой HyperDX через OpAMP.

Создайте файл redis-metrics.yaml со следующей конфигурацией:

receivers:
  redis:
    endpoint: "localhost:6379"
    collection_interval: 10s
    # Раскомментируйте, если для Redis требуется аутентификация
    # password: ${env:REDIS_PASSWORD}
    
    # Настройте, какие метрики необходимо собирать
    metrics:
      redis.commands.processed:
        enabled: true
      redis.clients.connected:
        enabled: true
      redis.memory.used:
        enabled: true
      redis.keyspace.hits:
        enabled: true
      redis.keyspace.misses:
        enabled: true
      redis.keys.evicted:
        enabled: true
      redis.keys.expired:
        enabled: true

processors:
  resource:
    attributes:
      - key: service.name
        value: "redis"
        action: upsert

service:
  pipelines:
    metrics/redis:
      receivers: [redis]
      processors:
        - resource
        - memory_limiter
        - batch
      exporters:
        - clickhouse

Эта конфигурация:

  • Подключается к Redis на localhost:6379 (измените endpoint в соответствии с вашей конфигурацией)
  • Собирает метрики каждые 10 секунд
  • Собирает ключевые метрики производительности (команды, клиенты, память, статистика по пространству ключей)
  • Устанавливает обязательный атрибут ресурса service.name согласно семантическим соглашениям OpenTelemetry
  • Маршрутизирует метрики в экспортёр ClickHouse через отдельный конвейер

Собираемые ключевые метрики:

  • redis.commands.processed - Число обработанных команд в секунду
  • redis.clients.connected - Количество подключенных клиентов
  • redis.clients.blocked - Клиенты, заблокированные из-за блокирующих вызовов
  • redis.memory.used - используемая Redis память в байтах
  • redis.memory.peak - Пиковое потребление памяти
  • redis.keyspace.hits - Успешные обращения к ключам
  • redis.keyspace.misses - Неуспешные обращения к ключам (для расчёта коэффициента попаданий в кэш)
  • redis.keys.expired - Истекшие ключи
  • redis.keys.evicted - Ключи, удалённые при нехватке памяти
  • redis.connections.received - Общее число принятых подключений
  • redis.connections.rejected - Отклонённые подключения
Примечание
  • В пользовательской конфигурации вы задаёте только новые receivers, processors и pipelines
  • Процессоры memory_limiter и batch, а также экспортер clickhouse уже определены в базовой конфигурации ClickStack — достаточно сослаться на них по имени
  • Процессор resource задаёт необходимый атрибут service.name в соответствии с семантическими соглашениями OpenTelemetry
  • В production-среде с аутентификацией храните пароль в переменной окружения: ${env:REDIS_PASSWORD}
  • Настройте collection_interval в соответствии с вашими потребностями (по умолчанию — 10s; меньшие значения увеличивают объем собираемых данных)
  • Для нескольких инстансов Redis задайте service.name, чтобы отличать их (например, "redis-cache", "redis-sessions")

Настройте ClickStack для загрузки пользовательской конфигурации

Чтобы включить пользовательскую конфигурацию коллектора в существующем развертывании ClickStack, необходимо:

  1. Смонтируйте пользовательский конфигурационный файл в /etc/otelcol-contrib/custom.config.yaml
  2. Установите переменную окружения CUSTOM_OTELCOL_CONFIG_FILE=/etc/otelcol-contrib/custom.config.yaml
  3. Убедитесь, что между ClickStack и Redis есть сетевое соединение
Вариант 1: Docker Compose

Обновите конфигурацию развёртывания ClickStack:

services:
  clickstack:
    # ... существующая конфигурация ...
    environment:
      - CUSTOM_OTELCOL_CONFIG_FILE=/etc/otelcol-contrib/custom.config.yaml
      # Опционально: если Redis требует аутентификации
      # - REDIS_PASSWORD=ваш-пароль-redis
      # ... другие переменные окружения ...
    volumes:
      - ./redis-metrics.yaml:/etc/otelcol-contrib/custom.config.yaml:ro
      # ... другие тома ...
    # Если Redis находится в том же compose-файле:
    depends_on:
      - redis

  redis:
    image: redis:7-alpine
    ports:
      - "6379:6379"
    # Опционально: включение аутентификации
    # command: redis-server --requirepass ваш-пароль-redis
Вариант 2: Запуск через Docker (универсальный образ)

При использовании универсального образа с docker run:

docker run --name clickstack \
  -p 8080:8080 -p 4317:4317 -p 4318:4318 \
  -e CUSTOM_OTELCOL_CONFIG_FILE=/etc/otelcol-contrib/custom.config.yaml \
  -v "$(pwd)/redis-metrics.yaml:/etc/otelcol-contrib/custom.config.yaml:ro" \
  docker.hyperdx.io/hyperdx/hyperdx-all-in-one:latest

Важно: Если Redis запущен в другом контейнере, используйте сеть Docker:

# Создайте сеть
docker network create monitoring

# Запустите Redis в сети
docker run -d --name redis --network monitoring redis:7-alpine

# Запустите ClickStack в той же сети (укажите endpoint "redis:6379" в конфигурации)
docker run --name clickstack \
  --network monitoring \
  -p 8080:8080 -p 4317:4317 -p 4318:4318 \
  -e CUSTOM_OTELCOL_CONFIG_FILE=/etc/otelcol-contrib/custom.config.yaml \
  -v "$(pwd)/redis-metrics.yaml:/etc/otelcol-contrib/custom.config.yaml:ro" \
  docker.hyperdx.io/hyperdx/hyperdx-all-in-one:latest

Проверка метрик в HyperDX

После настройки войдите в HyperDX и убедитесь, что метрики поступают:

  1. Перейдите в раздел «Metrics Explorer»
  2. Найдите метрики, начинающиеся с redis. (например, redis.commands.processed, redis.memory.used)
  3. Вы должны увидеть, как точки метрик появляются с настроенным интервалом сбора

Демонстрационный набор данных

Для пользователей, которые хотят протестировать интеграцию метрик Redis перед настройкой своих производственных систем, мы предоставляем предварительно сгенерированный набор данных с реалистичными паттернами метрик Redis.

Загрузка примерного набора метрик

Скачайте предварительно сгенерированные файлы метрик (24 часа метрик Redis с реалистичными паттернами):

# Скачать метрики типа gauge (память, коэффициент фрагментации) \{#expected-output-pong}
curl -O https://datasets-documentation.s3.eu-west-3.amazonaws.com/clickstack-integrations/redis/redis-metrics-gauge.csv

# Скачать метрики типа sum (команды, подключения, статистика по keyspace) \{#test-info-command-used-by-metrics-collector}
curl -O https://datasets-documentation.s3.eu-west-3.amazonaws.com/clickstack-integrations/redis/redis-metrics-sum.csv

Набор данных включает реалистичные паттерны:

  • Событие прогрева кэша (06:00) — доля попаданий растет с 30% до 80%
  • Пик трафика (14:30–14:45) — 5-кратный скачок трафика с ростом нагрузки на подключения
  • Дефицит памяти (20:00) — удаление ключей и деградация производительности кэша
  • Ежедневные паттерны трафика — пики в рабочие часы, спад вечером, случайные небольшие всплески

Запуск ClickStack

Запустите экземпляр ClickStack:

docker run -d --name clickstack-demo \
  -p 8080:8080 -p 4317:4317 -p 4318:4318 \
  docker.hyperdx.io/hyperdx/hyperdx-all-in-one:latest

Подождите примерно 30 секунд, пока ClickStack полностью не запустится.

Загрузка метрик в ClickStack

Загрузите метрики напрямую в ClickHouse:

# Загрузить метрики типа gauge (память, фрагментация)
cat redis-metrics-gauge.csv | docker exec -i clickstack-demo \
  clickhouse-client --query "INSERT INTO otel_metrics_gauge FORMAT CSVWithNames"

# Загрузить метрики типа sum (команды, подключения, keyspace)
cat redis-metrics-sum.csv | docker exec -i clickstack-demo \
  clickhouse-client --query "INSERT INTO otel_metrics_sum FORMAT CSVWithNames"

Проверка метрик в HyperDX

После загрузки самый быстрый способ просмотреть метрики — использовать предварительно созданную панель.

Перейдите к разделу Панели и визуализация, чтобы импортировать панель и просмотреть все метрики Redis сразу.

Примечание

Диапазон времени демонстрационного набора данных: с 2025-10-20 00:00:00 по 2025-10-21 05:00:00. Убедитесь, что диапазон времени в HyperDX соответствует этому окну.

Обратите внимание на следующие интересные паттерны:

  • 06:00 — прогрев кэша (низкая доля попаданий постепенно растет)
  • 14:30–14:45 — пик трафика (высокое количество клиентских подключений, некоторые отказы)
  • 20:00 — дефицит памяти (начинается удаление ключей)

Дашборды и визуализация

Чтобы помочь вам начать мониторинг Redis с помощью ClickStack, мы предоставляем основные визуализации для метрик Redis.

Скачать конфигурацию дашборда

Импорт готового дашборда

  1. Откройте HyperDX и перейдите в раздел Dashboards
  2. Нажмите Import Dashboard в правом верхнем углу под значком с многоточием
Кнопка импорта дашборда
  1. Загрузите файл redis-metrics-dashboard.json и нажмите Finish Import
Диалог завершения импорта

Просмотр дашборда

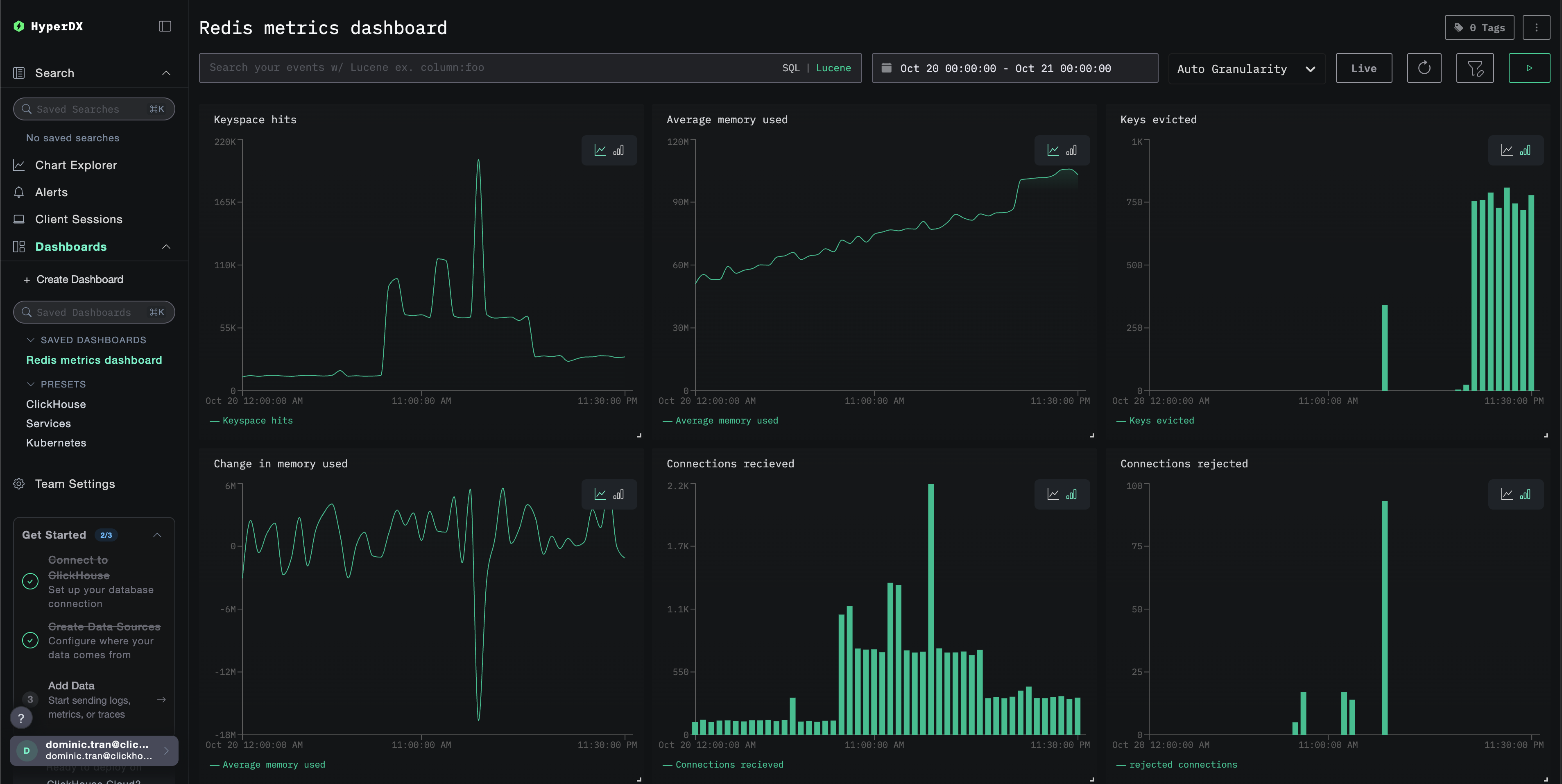
Дашборд будет создан со всеми преднастроенными визуализациями:

Дашборд Redis Metrics
Примечание

Для демонстрационного набора данных установите диапазон времени 2025-10-20 05:00:00 - 2025-10-21 05:00:00 (UTC) (при необходимости скорректируйте под ваш часовой пояс). По умолчанию у импортированного дашборда не будет задан диапазон времени.

Устранение неполадок

Пользовательская конфигурация не загружается

Убедитесь, что переменная окружения CUSTOM_OTELCOL_CONFIG_FILE установлена корректно:

docker exec <container-name> printenv CUSTOM_OTELCOL_CONFIG_FILE

Убедитесь, что пользовательский файл конфигурации смонтирован в /etc/otelcol-contrib/custom.config.yaml:

docker exec <имя-контейнера> ls -lh /etc/otelcol-contrib/custom.config.yaml

Просмотрите содержимое пользовательской конфигурации и убедитесь, что его можно прочитать:

docker exec <имя-контейнера> cat /etc/otelcol-contrib/custom.config.yaml

Метрики не отображаются в HyperDX

Убедитесь, что Redis доступен из коллектора:

# Из контейнера ClickStack \{#download-sum-metrics-commands-connections-keyspace-stats}
docker exec <clickstack-container> redis-cli -h <redis-host> ping
# Ожидаемый результат: PONG

Проверьте, работает ли команда INFO в Redis:

docker exec <clickstack-container> redis-cli -h <redis-host> INFO stats
# Должна отобразить статистику Redis

Убедитесь, что эффективная конфигурация включает ваш ресивер Redis:

docker exec <контейнер> cat /etc/otel/supervisor-data/effective.yaml | grep -A 10 "redis:"

Проверьте журналы коллектора на наличие ошибок:

docker exec <container> cat /etc/otel/supervisor-data/agent.log | grep -i redis
# Проверьте наличие ошибок подключения или сбоев аутентификации \{#load-gauge-metrics-memory-fragmentation}

Ошибки аутентификации

Если вы видите ошибки аутентификации в журналах:

# Проверка требования аутентификации Redis
redis-cli CONFIG GET requirepass

# Тестирование аутентификации
redis-cli -a <password> ping

# Проверка установки пароля в окружении ClickStack
docker exec <clickstack-container> printenv REDIS_PASSWORD

Обновите конфигурацию, чтобы использовать пароль:

receivers:
  redis:
    endpoint: "redis:6379"
    password: ${env:REDIS_PASSWORD}

Проблемы с сетевой связью

Если ClickStack не может подключиться к Redis:

# Проверьте, находятся ли оба контейнера в одной сети
docker network inspect <network-name>

# Проверьте соединение
docker exec <clickstack-container> ping redis
docker exec <clickstack-container> telnet redis 6379

Убедитесь, что в вашем файле Docker Compose или командах docker run оба контейнера подключены к одной сети.

Следующие шаги

Если вы хотите продолжить изучение, вот несколько следующих шагов для экспериментов с мониторингом:

  • Настройте оповещения для критически важных метрик (пороги использования памяти, лимиты подключений, падение коэффициента попаданий в кэш)
  • Создайте дополнительные дашборды для конкретных сценариев использования (лаг репликации, производительность персистентного хранилища)
  • Мониторьте несколько экземпляров Redis, дублируя конфигурацию receiver с разными endpoint и именами сервисов